Die Energiewende verändert das Stromnetz grundlegend, denn es wird immer dezentraler, volatiler und deutlich komplexer. Was lange als passives Verteilnetz betrieben wurde, entwickelt sich zunehmend zu einem aktiven System. Genau hier setzt SMIGHT an: Mit der konsequenten Weiterentwicklung seiner Lösung hin zu einem dynamischen Netzmanagement entsteht eine neue Generation eines Leitsystems für die Niederspannung: datengetrieben, adaptiv und zukunftssicher.

Die Kombination aus realen Messpunkten und digitalen Modellen bildet die Grundlage für das dynamische Niederspannungsnetzmanagement von SMIGHT
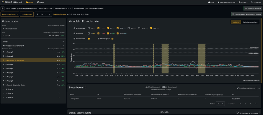
Vom Messen zum Verstehen
Die Grundlage ist und bleibt die Transparenz im Netz. SMIGHT-Messtechnik erfasst hierfür kontinuierlich relevante Zustände wie Ströme, Spannungen und Auslastungen. Die Messdaten aus Ortsnetzstationen und Kabelverteilern liefern ein reales Abbild der aktuellen Netzsituation: nicht modelliert, sondern messpunktgenau erfasst.
Im nächsten Schritt werden die Daten im SMIGHT Cockpit zusammengeführt und kontextualisiert. Netzbetreiber erhalten so ein klares Verständnis über kritische Zustände, Engpässe und freie Kapazitäten. Aus reinen Messwerten wird entscheidungsrelevantes Wissen, das visuell aufbereitet und operativ nutzbar ist.
Vom Verstehen zum Steuern
Auf Basis dieser Transparenz wird aktives Eingreifen erst möglich. Die Integration von Steuermechanismen gemäß §14a EnWG sowie perspektivisch §9 EEG ermöglicht es, flexibel auf Netzsituationen zu reagieren. Verbrauchseinrichtungen und Einspeiser können gezielt gesteuert werden, um Engpässe zu vermeiden und die Netzstabilität zu sichern.
Aus reiner Beobachtung wird echte Handlungsfähigkeit, und zwar nicht auf Hochrechnungen oder Schätzungen basierend, sondern auf Messdaten. Der Netzbetrieb wird dynamisch.
Der nächste Schritt: der dynamische Zwilling

Mit dem SMIGHT Copilot lassen sich Engpässe erkennen, Steueroptionen bewerten und Maßnahmen gemäß §14a EnWG gezielt ausführen.
SMIGHT geht mit dem Aufbau eines dynamischen Zwillings im Niederspannungs- netz einen Schritt weiter. Hier fließen Messdaten, Netztopologie und weitere Kontextinformationen zusammen. Dieses dynamische Abbild erweitert die Sicht auf das Netz, ermöglicht Prognosen und schafft die Grundlage für automatisierte Entscheidungen.
Offene Schnittstellen sorgen dafür, dass sich weitere Systeme und Datenquellen integrieren lassen: von Marktinformationen bis hin zu steuerbaren Betriebsmitteln. So wächst das System kontinuierlich mit den Anforderungen.
Zukunftssichere Netze brauchen Dynamik
Dynamisches Netzmanagement ist kein optionales Upgrade, sondern die logische Antwort auf die Herausforderungen der Energiewende. Nur wer sein Netz kennt, versteht und aktiv steuern kann, wird auch in Zukunft Versorgungssicherheit gewährleisten können.
SMIGHT liefert dafür die Grundlage: ein skalierbares System, das heute mit Transparenz beginnt und sich Schritt für Schritt zu einem intelligenten, dynamischen Leitsystem entwickelt. Für Netze, die nicht nur stabil bleiben – sondern aktiv gestaltet werden.
KONTAKT & IMPRESSUM
SMIGHT GmbH
Eva Erler, Marketing & Kommunikation
Tel. +49 1715474871
e.erler@smight.com
smight.com


